|
上海冀晟:浓缩转轮+RTO(三室)废气处理设备在钢桶行业的应用
文/上海冀晟
随着近些年环境污染的日益严重,国家在不断的出台严苛的排放标准,使全民的环保意识不断的增强,推动着环保行业的发展,环保设备也在推陈出新.
按环境要素分:大气污染、水体污染、土壤污染。涂装废气是大气污染的重要来源之.钢桶少装废气是挥发性有机废气未经处理直接排入大气中,废气中的苯系物和多环芳烃严重影响着人类的身体健康和动植物的生长.
钢桶的涂料成份:(外涂和内涂)
| 名称 |
成份 |
外部涂料 |
二甲苯、醋酸丁酯、丁醇等 |
外部涂料稀释剂 |
醋酸酣丁、 丙二醇乙醚等 |
内面涂料(EPR-3) |
甲苯、 二甲苯、环氧树脂等 |
内面涂料稀释剂 |
甲苯、 二甲苯、环己酮、等 |
内面涂料PPG |
丁醇、丙二醇甲醚等 |
内面涂料稀释剂S127 |
丙二醇甲醚等 |
内面涂料R78433 |
环氧树脂、酚醛结脂等 |
内面涂料稀释剂VO499 |
环己酮、甲醇、甲苯等 |
1.项目概述
本系统用于处理喷漆及烘干炉排出的含挥发性有机废气。废气通过浓缩后高温焚烧 ,将挥发性有机物转化为二氧化碳和水,产生的热烟气一部分返回换热除温利用,一部分排入烟囱。排放烟气符合 国家及当地环保法规规定。
2. 设备组成:
1)预处理过滤(四级过滤);
2)浓缩转轮
3)换热器
4)RTO(三室)
3. 废气参数:
1)VOCS浓度100-500mg/m3,(钢桶涂装废气浓度)
2)废气处理量:90000~140000m³/h
3)VOCs处理率≥90%,尾气经过氧化分解无害化;
4)热氧化温度:740-850℃;
5)进气温度≤40℃ 湿度≤65%
6)排放浓度≤40mg/m3,
注:根据钢桶生产线的产量、外涂和内涂设备的运行状况,不同的钢桶生产企事业废气的浓度和风量会有所差别.
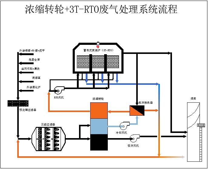
4. 废气处理工艺和流程:

1)废气由涂装设备(外涂+内涂)和烘干设备(外涂+内涂)进入本处理设备的预过滤箱,在过滤箱入口设备总控系统对废气的温度、湿度和压力进行检测并自动进行相应的阀门动作,对废气参数进行调整,适应转轮对废气的要求.最大限度发挥转轮的浓缩作用.在预过滤箱中四级过滤,过滤器过滤掉固体颗粒物和微尘等.
2)废气经过滤后进入浓缩转轮,经浓缩转轮吸附后的气体达标排放,浓缩后的脱附的高浓度气体向下一道工序RTO输送,在转轮的脱附出口安装有爆炸下限检测仪实时采集高浓度气体的浓度,当采集的高浓度气体浓度经检测仪分析检测超出爆炸下限的20%,系统自动打开旁通管路阀并同时打开RTO设备的补新风阀,超浓度气体直排到烟囱并同时向RTO炉膛内补新风,稀释RTO炉膛内的废气浓度。
3)高浓度废气浓度在限定的范围内时,废气经过RTO炉入口的阻火器后进入RTO炉进行有机废气的高温分解.三室和吹扫进行循环进风、出风和吹扫模式.
4) RTO炉排出的较高温度气体一部直接排放到烟囱,另-部分根据需要进入预处理室对废气时行除湿调整.
5) 设备中采用的浓缩转轮是热脱附型.对转轮上的废气进行脱附进需要约180℃的热风反吹转轮,所需热量从RTO炉膛内取热量.
6) 当废气浓度较高时RTO炉膛内的废气自燃会产生较多的热量使炉内的温度急剧升高.当炉内温度达到危险设定的温度RTO高温排道旁通管路阀打开,直接排放超高温气体,降低炉内的温度.
4. 控制方式:
本系统废气处理采用PLC控制系统对处理系统进行自动控制和调节。实现一键启动和停止.在触屏上可以直观的看以设备各部分的运行状态(如下图) 。

在触屏下方的子菜单中取得进入的权限后可以对设备和运行参数进行调整.
5.设备特点
(1)操作费用低,超低燃料费。有机废气浓度在450PPM以上时,RTO装置不需添加辅助燃料。
(2)净化率高,两床式RTO净化率在95%以上,三床式RTO净化率在98%以上。
(3)不产生NOX等二次污染。
(4)全自动控制、操作简单。
(5)安全性高 。
6. 系统优势
1)废气处理风量范围广,大风量小风量都能很好的处理。
2)热量利用率高,系统补充燃料少。运行费用低。
3)系统占地面积相对较小。
4)整体去除VOCs效率高。
5)可满足各地非甲烷总烃排放标准限值。
6)针对大风量低浓度的废气,系统优势更加明显。
7)系统寿命长,应用范围广
7. 浓缩转轮+RTO(应用案例)
(1)杰富意金属容器(江苏)有限公司公司
浓缩转轮+RTO废气处理项目



(2)杰富意金属容器(上海)有限公司公司
浓缩转轮+RTO废气处理项目



|